瀏覽次數: 日期:2018/10/25 14:34:14
四、環保島技術
博奇ZFD煙氣污染控制技術——構筑節能減排的“環保島”
博奇致力于為客戶提供煙氣治理工程服務,可提供EPC、運行維護及特許經營等多種服務模式,著力推進工業企業爐后“環保島”系統減排服務,是國內環保領域的骨干企業。
博奇自主研發的“ZFD煙氣污染控制技術”具有獨特優勢,整合各類煙氣污染控制技術的環保島可達到超凈排放標準。

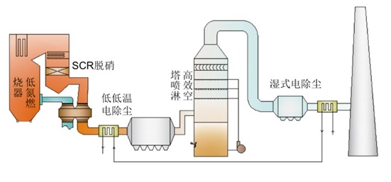
“環保島”按照煙氣綜合治理程序技術特點簡介如下:
l 低氮燃燒器+ SCR脫硝;
l 低低溫電除塵工藝;
l 高效噴淋空塔脫硫技術;
l 雙循環、托盤塔、塔內增效裝置等脫硫技術;
l 簡捷、高效、節能的脫硫除塵一體化工藝;
l 配置濕式電除塵器終端;